灵风云-CRM会员营销管理系统
操作手册
功能导航
登录
概况
会员分析
储值数据概览
券情况分析
交易分析
客户概况
客户洞察
积分分析
储值分析
营销概况
配置
会员系统参数
会员共通资料
卡种类型定义
保管地点定义
会员
会员管理
企业会员管理
会员退卡
会员卡种变更管理
会员卡有效期变更
会员任务中心
卡种积分规则定义
积分倍数维护
积分帐户调整
积分结转维护
会员档案查询
即将过期的会员卡查询
会员升降级记录查询
会员卡有效期更改记录查询
付费会员购买记录查询
付费会员到期查询
付费会员返点查询
会员分享推广统计报表
用户反馈
会员推广付费统计
会员消息推送日志
批次积分结转
储值
储值卡充值活动设置
储值卡余额查询
储值卡绑定
储值卡状态管理
实体卡制卡
实体卡售卡
实体卡制卡明细查询
租赁商品管理
绑定寄存柜
一卡通售卡充值
一卡通售卡作废
一卡通退卡
一卡通换卡
租赁物品出租
租赁物品归还
储值卡售卡明细查询
储值卡售卡充值付款汇总
储值卡金额变动查询
储值卡充值明细查询
储值卡退款明细查询
储值卡充值记录查询
一卡通租赁消费统计表
一卡通充值退款汇总(按收银员)
一卡通未退卡明细查询
物品租赁日明细查询
物品租赁损坏明细查询
存包柜租赁情况查询
营销
会员价限购
会员卡种类促销折扣
充值会员专享价
积分商城活动
会员专属活动设置
会员抽奖活动设置
分享领红包活动设置
抽奖活动中奖查询
消息发送管理
卡券
券种类定义
优惠券
优惠券券包
提货券
会员电子券发放
折扣券商品出清
折扣券信息查询
优惠券领取
优惠券售卖
优惠券退还
优惠券核销
优惠券作废
报表
优惠券信息查询
优惠券发放统计报表
优惠券流水查询
优惠券日进销存汇总表
优惠券售卖统计
优惠券售卖付款情况
会员消费记录按品类查询
会员消费记录按店查询
会员消费记录查询
会员销售流水报表
会员卡积分查询
会员卡积分流水
会员积分调整查询
会员积分支付流水报表
会员积分变动流水查询
会员积分批次明细查询
生日会员积分查询
会员积分过期查询
会员积分即将过期查询
会员积分商城换赠品查询
FAQ教程
会员营销
如何发行实体卡
如何玩转会员价限购
如何设置会员购物满额返券
如何玩转积分-发布积分商城活动
如何设置会员任务
如何购物完成即赠送倍数积分
如何启用商城付费会员模式的相关配置
如何查看向会员推送的各种公众号模板消息
如何进行会员抽奖并领奖品
优惠券
如何玩转优惠券
如何后台发券进行会员动销
如何为付费会员开卡送多种优惠券
如何注册送券并领取券包
如何赠送邀请人拉新优惠券
如何在后台进行优惠券退还
如何使用多张提货券及更换提货券标题(2309版)
有价券如何在后台进行优惠券售卖
提货券
如何发行提货券
如何使用提货券
会员积分
如何玩转会员积分
如何首单消费送积分送券
如何消费后积分翻倍
如何设置会员积分兑券
如何进行积分清理(三种模式)
会员储值
如何发布会员充值活动
如何使用会员储值充值和消费
如何充值赠送优惠券券包
如何设置会员充值送券
如何发行实体卡之条码卡
如何后台绑定储值卡
如何使用一卡通业务(寄存柜绑定|充值|换卡及退卡和作废)
本文档使用 MrDoc 发布
-
+
首页
储值数据概览
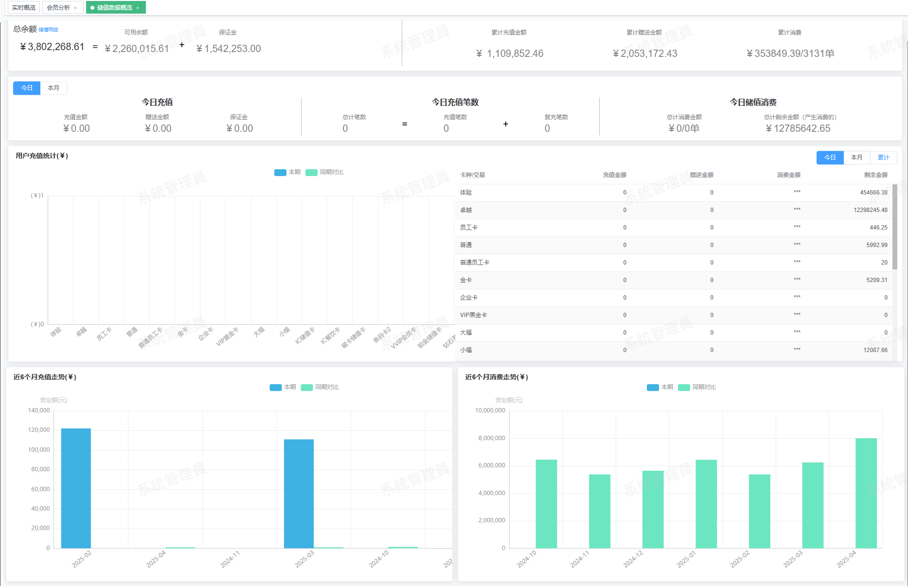
### 功能说明 主要统计会员储值数据概览,展示数据如下: * 汇总数据:总余额、可用余额、保证金、累计充值金额、累计赠送金额、累计消费。 * 今日数据:今日充值、今日充值笔数、今日储值消费 * 卡种充值统计:用户充值统计分析 * 近6个月充值走势、近6个月消费走势 ### 操作路径 模块操作路径,例如:【概况】→【储值数据概览】 ### 操作界面 
领锋智能
2025年4月25日 16:32
转发文档
收藏文档
上一篇
下一篇
手机扫码
复制链接
手机扫一扫转发分享
复制链接
Markdown文件
PDF文档(打印)
分享
链接
类型
密码
更新密码