灵风云-数据资产管理系统
登录
概况
概览
基础
产品资料
客商管理
合同管理
数据包资料
销售
销售订单
产品运营成本查询
审批
我的草稿
我发起的
审批待办
已办事项
审批监督
财务
账单概览
明细对账单
产品销售订单统计
产品统计表
交易流水查询
报表
系统
系统菜单
权限管理
部门管理
用户管理
系统参数
共通资料
短信发送
信息发布
下载中心
审批流程
本文档使用 MrDoc 发布
-
+
首页
概览
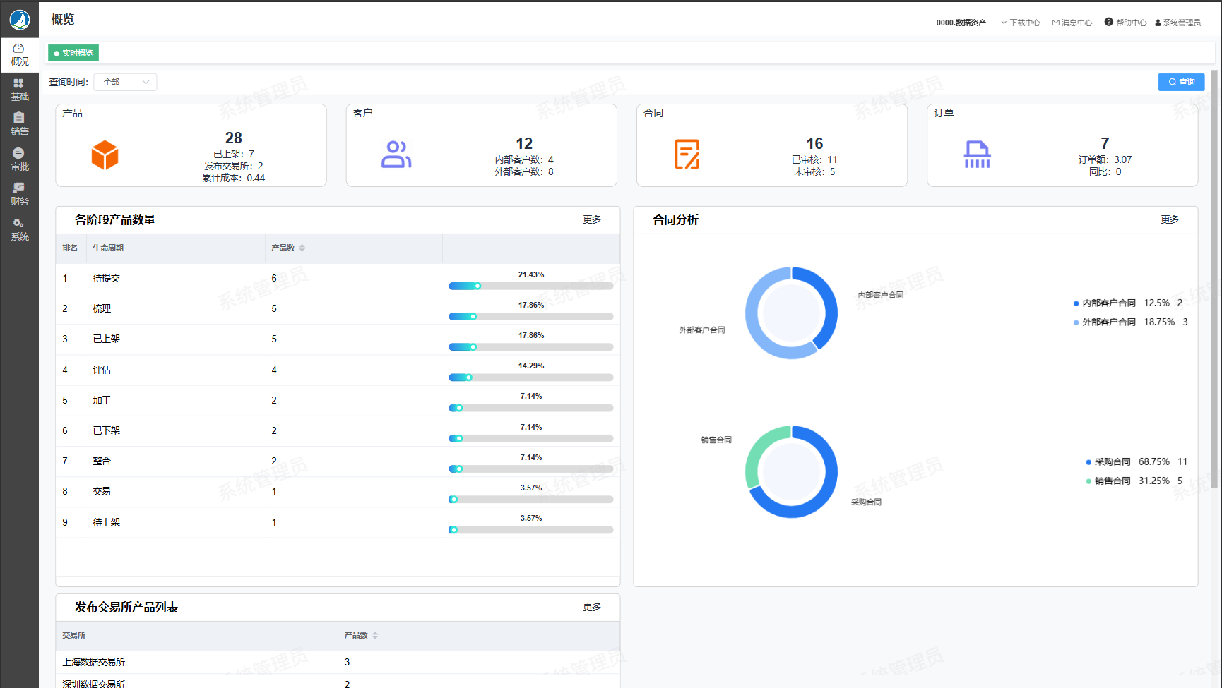
### 功能说明 主要数据资产管理系统的产品数(已上架、已发布)、客户数(内部客户数、外部客户数)、合同数(已审核、未审核)、订单数(订单数、订单金额) ### 操作路径 【概况】→【概览】 ### 操作界面  ### 操作示例 ### 按钮说明
领锋智能
2025年4月7日 13:30
转发文档
收藏文档
上一篇
下一篇
手机扫码
复制链接
手机扫一扫转发分享
复制链接
Markdown文件
PDF文档(打印)
分享
链接
类型
密码
更新密码